You are using an outdated browser. For a faster, safer browsing experience, upgrade for free today.
  • Opis Systemu.

    ✓   Nasze oprogramowanie jest zawsze DARMOWE.

    ✓   Powiadamianie o alarmach przez SMS, e-mail oraz webhook.

    ✓   Z oferowanej przez naz Bazy Danych korzysta m.in.

    Europejska Organizacja Badań Jądrowych CERN.

    ✓   Klient ma swoją osobną "chmurę" w której przechowywane są wyłącznie jego dane.

    ✓   Ciągły dostęp do danych z dowolnego miejsca na świecie.

    ✓   Zapis danych do 250 tys. danych w ciągu sekundy.

    ✓   Klient sam wybiera okres retencji przechowywania swoich danych.

    ✓   Czas rejestracji danych od 1 sekundy.

    ✓   Przegląd raportów na Iphone, Smartphone oraz dowolnym PC.

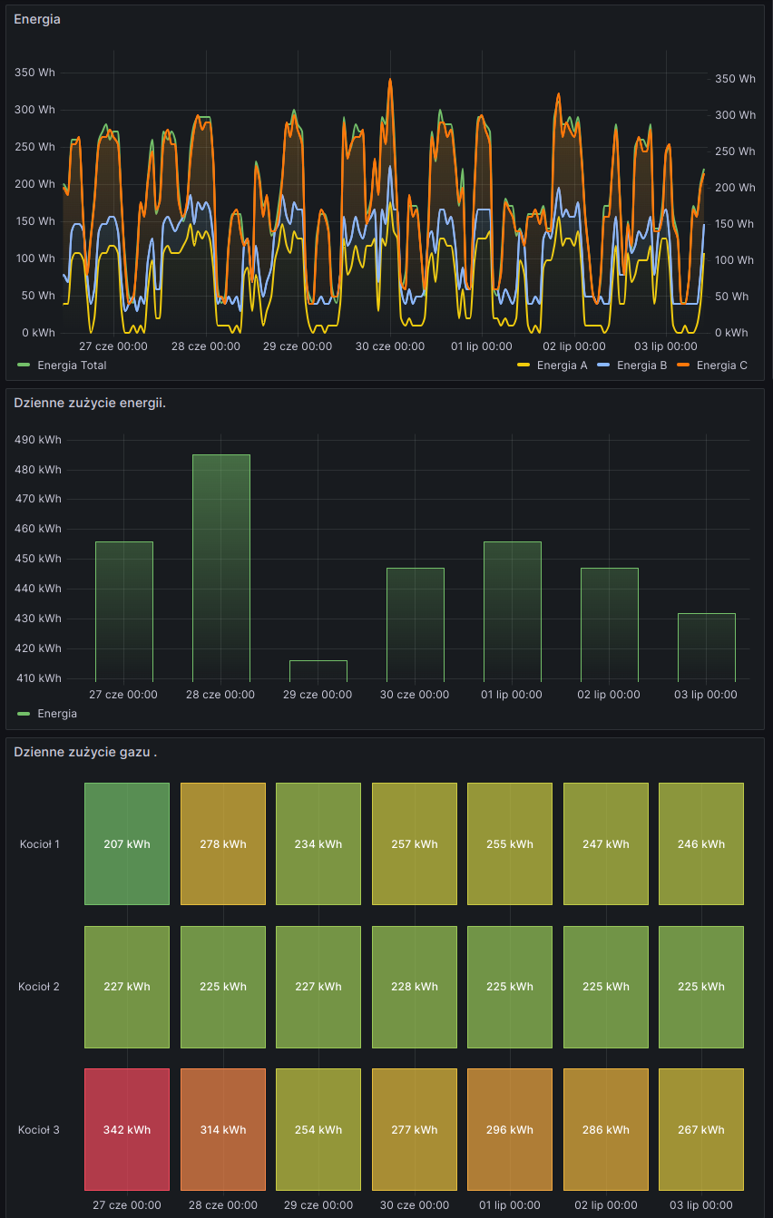
    Oferowany przez nas system daje dostęp do raportów ze wszystkich opomiarowanych urządzeń. Jednym kliknięciem myszy generuje się wybrany raport dzienny, miesięczny lub roczny. Może to być pomiar zużycia energii elektrycznej, gazu, wody czy pary.





  • Przykładowe zastosowania.

    Nasz system posiada szerokie zastosowania i chcąc w pełni oddać jego możliwości należało by użyć zwrotu "sky is the limit". Począwszy od dużej ilości graficznego przedstawienia danych a kończywszy na skomplikowanych działaniach matematycznych. System współpracuje z licznikami energii elektrycznej, licznikami gazu, przepływomierzami pary, powietrza oraz przetwornikami ciśnienia, temperatury czy poziomu. Aby zaznajomić się z jego możliwościami udostępniamy potencjalnym klientom wersję DEMO. Link do wersji demonstracyjnej znajduje się pasku menu naszej strony.





    Alarmy.

    System posiada funkcje powiadamiania o przekroczeniach wartości alarmowych mierzonych parametrów. Powiadomienia mogą być wysyłane drogą mailową, SMS lub webohook. Wybierając nasz system wybrany alarm dotrze tylko do osoby odpowiadającej za dany obszar.





    Z przyjemnością się z Państwem spotkamy w celu przedstawienia większej ilości szczegółów.